• Home
  • Download PDF
  • Order CD-ROM
  • Order in Print
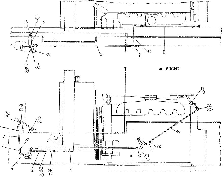
TRANSMISSION SHIFT INSTALLATION - Continued
THROTTLE INSTALLATION (GMC 6-71N) - Continued

Maintenance Manual For Crane, Truck Mounted Hydraulic 25 Ton (CCE) Page Navigation
  506    507    508    509    510  511  512    513    514    515    516  
img
TM 5-3810-300-24 & P2
2-130-8-00025
B-150


Privacy Statement
Press Release
Contact

© Copyright Integrated Publishing, Inc.. All Rights Reserved.